电力能源行业
热泵
kdpay钱包官网智通基于高温工业热泵的智慧节能双碳工业互联网平台解决方案,是在当前全球应对气候变化、有助于碳达峰、碳中和的大背景下,针对工业领域能耗大、碳排放高等问题而提出的创新性解决方案。
现在,工业企业面临着能源消耗大、碳排放高、生产效率低下等问题,传统的能源利用方式已经无法满足可持续开展的需求。高温工业热泵作为一种清洁、高效的能源转换技术,具有巨大的节能减排潜力,然而在实际应用中,仍然存在着诸如稳定性、运行成本等方面的挑战。因此,如何顺利获得创新技术手段,实现高温工业热泵的智能化管理和优化运行成为亟待解决的问题。
顺利获得我们的解决方案,工业企业可以实现对高温工业热泵设备的实时监测和智能诊断,在保障设备稳定运行的同时,最大限度地提高能源利用效率,降低碳排放量,实现能耗和碳排放的“双碳”减量。同时,平台还可以为企业给予定制化的能源管理方案和智能化的运行优化建议,帮助企业降低生产成本、提升生产效率,实现可持续开展。
一、适应行业
(一) 适应行业:石油化工、生物制药、锂电、食品加工、纺织印染、包装等
(二) 解决痛点
1.蒸汽用量大,余热损失大
2.能耗成本高
3.冷凝水排放难度大
4.环境污染严重
二、技术方案
2.1 总体架构
kdpay钱包官网智通的《基于工业高温热泵的智慧节能双碳工业互联网平台解决方案》,基于对工业高温热泵的应用,采取软硬结合,自下而上的模式,从底层设备、工艺流程等方面着手,顺利获得对工艺流程的优化、设备的改造升级,依托于kdpay钱包官网智通自主研发的湖南省省级工业互联网平台《思普云平台V2版》,专门针对能源管理开发了基于工业高温热泵的智慧节能双碳行业应用APP,在基于原平台的对设备的能耗进行数据采集、数据呈现、实时监控、数据分析,同时顺利获得智能远程控制技术,自动对设备进行控制,合理利用余热、余压、余电等资源,实现了能源的最大化回收和利用,大幅度提高能源利用效率,降低企业的运营成本支出。
《思普云平台V2》之基于工业高温热泵的智慧节能双碳行业应用APP顺利获得数据采集、实时监控、数据呈现、数据分析、智能远程控制等功能,实现了能耗实时监测、能耗统计分析、能源报警管理、能耗负荷分析、能耗对标管理、能耗成本考核管理、碳排放的精准计量和核算管理、碳资产管理及智能优化管理等八大场景化应用。
2.2 主要内容
该解决方案顺利获得合理利用余热、余压、余电等资源,实现了能源的最大化回收和利用。同时,我们结合了工艺流程优化、设备升级换代、智能控制技术、工业互联网等手段,可以大幅度提高能源利用效率,降低企业的运营成本支出。
结合kdpay钱包官网智通自主研发的,基于《思普云平台V2版》的<基于工业高温热泵的智慧节能双碳工业互联网平台》,实现能源、双碳管理的八大应用场景:
1)能耗实时监测
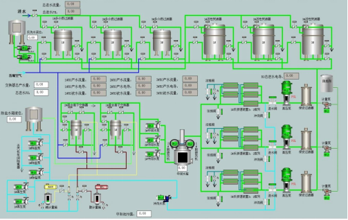
顺利获得电力系统运行图、燃气管网运行图、水系统运行图、热力系统运行图、 冷风系统运行图、氧氮氩气体 系统运行图等运行状态监控,实时分析能源动态过程。
2)能耗统计分析
对电能、煤气、水、蒸汽等各种能源介质的实时计量数据按工序给出各个能源介质的每日或月的消耗量/发生量/回收量的统计信息并形成日报或月报。

3)能源报警管理
在能源系统异常时,企业能源管理中心顺利获得集中监控作出及时、快速和准确的处置,把能源系统故障所造成的影响控制在最低限度,确保能源系统稳定运行。

同时可对一段时间内设备运行时的报警信息进行统计查询,能显示单台设 备的详细报警信息,并具备报警确认功能。可作任意时段、任意工序的报警统计。
4)能耗负荷分析
顺利获得分析以往的能耗数据及设备工作原理建立各种用能模型,顺利获得模型计算及专家系统预测企业的用能信息。

5)能耗对标管理
顺利获得对年度、季度的整体综合能源数据统计与分析,对产品单耗、厂级能耗、工序能耗进行多角度、多纬度的分析,掌握与同行业先进水平的差距,及时进行工艺优化及设备改造。

6)能耗成本考核管理
顺利获得能源管理系统的计划过程、平衡预测、各主要工序的能源生产和消耗情况的监控与分析,实现能源的工序成本核算,将企业各工序、设备的用能成本进行分类,将用能转换为实际成本,建立客观的以数据为依据的能源成本消耗评价体系。

7)碳排放的精准计量和核算管理
基于热泵设备情况和碳监测传感器数据,部署分布式轻量级碳综合观测子系统,构建企业级碳排放精细化数据,建立符合企业自身实际情况的碳排放精准计量、核算体系。系统还围绕蒸汽优化利用、冷凝水回收、冰蓄能等特色环节,建立匹配自愿减排方法学的减排指标,构建符合VCS计划碳汇标准的计量和核算体系,给予碳汇交易接口,助力工业企业建立节能减排优势能力,助推工业行业有序达峰。
8)碳资产管理及智能优化管理
依托能源和碳指标的数据中心,对企业碳资产的相关数据模型进行构建,并运用人工智能和大数据技术,深度挖掘碳减排能力,顺利获得组合优化等技术手段助力企业配备碳资产组合优化能力,将碳排放融入工业企业的产能配比、资产布局中。顺利获得长期的体系性运营和优化,助力工业企业挖掘碳资产大数据价值。在条件成熟的时候,进一步给予碳排放和碳资产在产业链中的计量体系,从而实现工业全链计量和全链减排。